變頻供水設備工作原理
時間:2014-5-7 來源:揚子江泵業 瀏覽數:852
變頻供水設備由氣壓罐、水泵及電控系統三部分組成,其突出優點是,不需建造水塔,投資小、占地少,布置靈活,建成投產快。采用水氣自動調節、自動運轉、節能與自來水自動并網,停電后仍可供水,調試后不需看管。廣泛用于企業單位、住宅區及農村的生產、生活、辦公供水。適用于供水戶在5000戶以內,日供水量在3000m3以內場所,供水高度達100米以上。
變頻供水設備,一般設在地面或地下室。有自來水的單位,使用該設備可以調節高峰用水量,增加水壓,能在高峰用水時,滿足大面積用水和高樓層用水。沒自來水的單位、工廠或農村,只需將該設備接通水源電源,即可得到穩定的水量水壓,滿足用水需要。
變頻供水設備工作原理
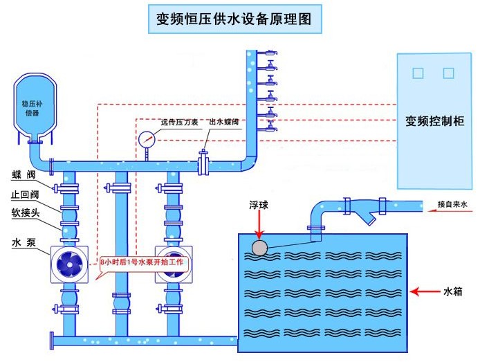
變頻供水設備采用氣壓式供水。利用密封罐體,利用罐內高壓氣水壓力達到供水目的。具體工作順序是由水泵將水通過逆止閥壓入罐體,使罐內氣體受到壓縮,壓力逐漸增大。當壓力達到指定上限時電接點壓力表通過控制柜使泵機自動停止。設備中的水壓高于外界管網壓力,自動送水至供水管網。當罐體內水位下降,罐內氣體膨漲壓力減小到指定的下限位置時,電接點壓力表通過控制柜使水泵重新啟動。如此反復,使設備不停供水。當罐內氣體不足時,補氣閥可自動補氣。

變頻供水設備優勢:
1.直供區自動保壓
疊壓供水設備的主要特性之一就是,設備在運行時不能影響直供區及周圍其他用戶用水,公司新進水管網自動保壓技術,當進水管網壓力降到當地供水主管部門規定的設定值時,保壓裝置自動開啟保護自來水進水壓力,補償器自動補水,當自來水壓力恢復到允許的安全值時保壓狀態解除,系統自動恢復到疊加增壓狀態,滿足用戶用水要求.以此保證既能不影響直供區供水,又能保證加壓供水用戶不受任何影響.
2.調峰能力強
補償器的儲備液體當需要時可以全部補充到用戶管網中,也可根據當地自來水壓力資源或用戶需求配置常壓水容器,常壓水容器的儲備能力可按系統大小時流量的 35%~100%之間配置,如有特殊情況也可增加其儲備能力,補償能力可達幾百噸,這樣供水系統就非常可靠,當自來水處于高峰供水或持續波動,甚至當自來水停水后還可以持續不間斷供水一段時間, 保證用戶有足夠的緩沖時間.
3.機組效率高
設備中配置了包含新國外技術的專用泵組,此泵是專門針對變頻恒壓供水特點而開發的專用泵,此泵的特點是當泵的流量在30%~90%之間變化時,泵基本上都處于高效范圍內運行,經上海市機電檢測研究院鑒定整機效率高于國家標準10%~15%.
常規泵的都是按工頻50HZ設計佳工況點,但設備在使用時達到高效范圍內運行非常少,設備絕大部分時間處于嚴重偏工況運行 ,造成用電量極大浪費.
4.節能、節電
當自來水壓力能滿足用戶用水要求時,增壓泵通過變頻控制處于休眠狀態;當自來水達不到用戶需求壓力時,水泵可以在自來水原有壓力(一般0.2~0.35Mpa)的基礎上疊加增壓,差多少補多少.充分利用余壓,同時通過穩流罐穩定系統壓力減少起泵次數,從而節約電能,節能達30%~60%.
5.環保、無污染
由于設備采用了疊壓供水技術,市政過來的水直接供給用戶使用,減少了中間環節,從而減少了水質受到二次污染的機會.整個供水過程全密閉運行,杜絕了水和外界介質直接接觸.如系統配置了常壓水容器時,常壓水容器中的儲備水自動循環,或定時啟動每天至少循環三次,保證常壓水容器中儲存的水一直保持在新鮮狀態.
6.控制系統先進
開發了專利的疊壓運行系統程序,保證不產生負壓;系統可配置手機監控功能,隨時隨地監控設備的各種運行情況;系統也可配置本地集中監控功能,方便用戶實現集中控制和數據交換.
系統還可配置異地遠程監控、檢測功能,便于自來水公司進行監控和數據儲存,或集中監控中心進行監控和故障處理.
7.系統配置
主泵采用高效多級泵系列,機組運行噪音低、效率高,不影響周圍客戶的日常工作和休息;附件采用不銹鋼材料配置,對水質不造成污染,控制系統采用模糊控制、組態通訊、人機界面,使得操作簡單、自動化程度高、顯示完美、控制精度高、運行可靠;充分利用管網壓力,對系統增壓,大程度降低設備采購成本和設備運行成本,給客戶帶來利益
變頻供水設備|變頻恒壓給水設備常用組合方式
立式系列變頻供水設備噸位為2-200噸,系立式供水設備,具有占地面積小的優點,以水井或蓄水池做水源,適用于地面面積小,用水量少的用戶。
臥式系列變頻供水設備噸位為10-100噸,系臥式供水設備,以水井或蓄水池做水源,適用于企業事業單位,農村等用水量較大的用戶使用。
變頻供水設備|變頻恒壓給水設備安裝使用及保養
1、本設備安裝應選擇通風良好、灰塵少、不潮濕的場地,環境濕度為-10℃-40℃。在室外應設防雨,防雷等設施。
2、為方便設備安裝、保養、設備四周應留70cm空間,人孔處應保留1.5m空間,四周地面應設排水溝。
3、選定場地后,要處理好地基、在用砼澆注或用磚石砌筑罐體支承座。待基座完全固化后,再吊裝罐體并放穩,隨后安裝附件,接通電源。
4、在試車前,應先關閉供水閥,檢查各密封閥情況,不允許有泄露現象,開車后,應注意機泵轉向。當壓力表指針到上限時,機泵自動停止。打開供水閥,即可正常供水、如需定時供水,可把選擇開關扳到手動位置。
5、本設備泵機組應經常檢查。離心泵和止回閥如發現漏水現象,應及時緊固法蘭螺絲或更換石棉根,檢查機泵底腳螺栓不能松動,以防損壞機器。電器自動控制系統,應防水、防塵、經常檢查線路絕緣情況,連接螺栓是否松動和保險絲完好等情況。壓力表外部好用透明材料包裹,以防損壞。

感謝您訪問我們揚子江泵業的網站www.nwarestoration.com,如有任何水泵疑問我們一定會盡心盡力為您提供優質的服務。





